专利数据库
统计分析
产业报告
专利数据监控
产业人才
行业动态
产业政策法规
维权援助
个人中心
详情
文本
图像
标题
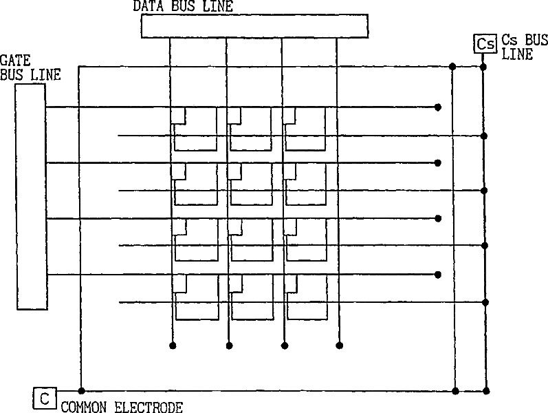
Liquid crystal display device and method of fabricating the same
授权日
1900-01-01
公开(公告)号
US20080316406A1
申请日
2008-08-13
公开(公告)日
2008-12-25
当前申请(专利权)人
SHARP KABUSHIKI KAISHA
发明人
INOUE, HIROYASU | NAGAOKA, KENICHI | NAKAHATA, YUJI | TANIGUCHI, YOJI | FUJIKAWA, TETSUYA | NAKANISHI, YOHEI | HANAOKA, KAZUTAKA | INOUE, YUICHI | SHIBASAKI, MASAKAZU
简单同族
CN100474089C | CN102436099A | CN102436099B | CN1564962A | JP2003177408A | JP4197404B2 | KR100814197B1 | KR1020040037235A | TW569168B | US20080316406A1 | US20110058134A1 | US20130003001A1 | US7956969 | US8284362 | US8558959 | WO2003032067A1
简单同族成员数量
16
简单同族被引用专利总数
171
诉讼案件数
0
法律状态/事件
授权
抱歉,您的浏览器不支持PDF预览,请点击链接下载PDF文件