专利数据库
统计分析
产业报告
专利数据监控
产业人才
行业动态
产业政策法规
维权援助
个人中心
详情
文本
图像
标题
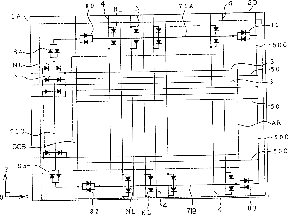
Liquid crystal display device
授权日
1900-01-01
公开(公告)号
US20020021397A1
申请日
2001-10-11
公开(公告)日
2002-02-21
当前申请(专利权)人
PANASONIC LIQUID CRYSTAL DISPLAY CO., LTD.
发明人
SUZUKI, NOBUYUKI | ORITSUKI, RYOJI | NAKANO, YASUSHI
简单同族
JP2000019556A | JP2000019556A5 | KR100360749B1 | KR1020000006239A | TW473624B | US20020021397A1 | US20040169778A1 | US20050185106A1 | US6333769 | US6710824 | US6888584 | US7129999
简单同族成员数量
12
简单同族被引用专利总数
128
诉讼案件数
0
法律状态/事件
期限届满 | 权利转移
抱歉,您的浏览器不支持PDF预览,请点击链接下载PDF文件