专利数据库
统计分析
产业报告
专利数据监控
产业人才
行业动态
产业政策法规
维权援助
个人中心
详情
文本
图像
标题
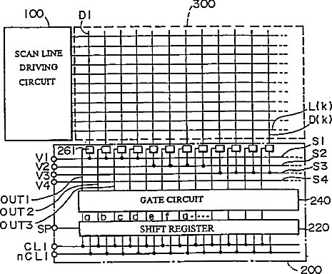
Liquid crystal display device, driving method for liquid crystal display devices, and inspection method for liquid crystal display devices
授权日
2011-05-10
公开(公告)号
US7940244
申请日
2006-07-03
公开(公告)日
2011-05-10
当前申请(专利权)人
BOE TECHNOLOGY GROUP CO., LTD.
发明人
HIGASHI, SEIICHIRO
简单同族
CN100530332C | CN100576306C | CN1145678A | CN1146851C | CN1495497A | CN1847963A | CN1847963B | CN1917022A | CN1917023A | DE69635399D1 | DE69635399T2 | EP0760508A1 | EP0760508A4 | EP0760508B1 | EP1603109A2 | EP1603109A3 | EP1603110A2 | EP1603110A3 | EP1708169A1 | JP3446209B2 | JPWO1996024123A1 | KR100236687B1 | KR100268146B1 | TW319862B | US20020057251A1 | US20060262075A1 | US20060279515A1 | US20070109243A1 | US20110181562A1 | US20140078122A1 | US6023260 | US6337677 | US7271793 | US7782311 | US7932886 | US7940244 | US8704747 | US9275588 | WO1996024123A1
简单同族成员数量
39
简单同族被引用专利总数
178
诉讼案件数
0
法律状态/事件
期限届满 | 权利转移
抱歉,您的浏览器不支持PDF预览,请点击链接下载PDF文件