专利数据库
统计分析
产业报告
专利数据监控
产业人才
行业动态
产业政策法规
维权援助
个人中心
详情
文本
图像
标题
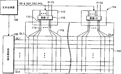
液晶显示器及其驱动方法
授权日
1900-01-01
公开(公告)号
CN1627143A
申请日
2004-12-08
公开(公告)日
2005-06-15
当前申请(专利权)人
乐金显示有限公司
发明人
姜信浩 | 宋鸿声 | 洪镇铁 | 安承国
简单同族
CN100406973C | CN1627143A | DE102004059164A1 | DE102004059164B4 | FR2863759A1 | FR2863759B1 | GB0425979D0 | GB2409096A | GB2409096B | JP2005173591A | NL1027618A | NL1027618C | TW200521945A | TWI291159B | US20050128169A1 | US20090303225A1 | US7586474 | US8847946
简单同族成员数量
18
简单同族被引用专利总数
56
诉讼案件数
0
法律状态/事件
授权
抱歉,您的浏览器不支持PDF预览,请点击链接下载PDF文件