专利数据库
统计分析
产业报告
专利数据监控
产业人才
行业动态
产业政策法规
维权援助
个人中心
详情
文本
图像
标题
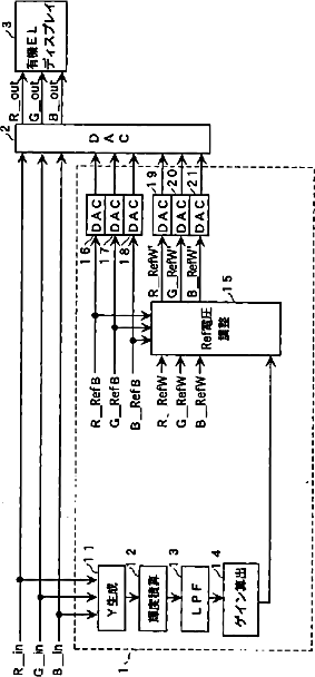
有機ELディスプレイの輝度制御方法および輝度制御回路
授权日
1900-01-01
公开(公告)号
JP2003255901A
申请日
2002-03-28
公开(公告)日
2003-09-10
当前申请(专利权)人
三洋電機株式会社
发明人
森 幸夫 | 棚瀬 晋 | 山下 敦弘 | 井上 益孝 | 木下 茂雄 | 村田 治彦
简单同族
EP1469448A1 | EP1469448A4 | EP1469448B1 | JP2003255901A | US20050083268A1 | US20080084433A1 | US7304654 | WO2003058593A1
简单同族成员数量
8
简单同族被引用专利总数
156
诉讼案件数
0
法律状态/事件
驳回
抱歉,您的浏览器不支持PDF预览,请点击链接下载PDF文件