专利数据库
统计分析
产业报告
专利数据监控
产业人才
行业动态
产业政策法规
维权援助
个人中心
详情
文本
图像
标题
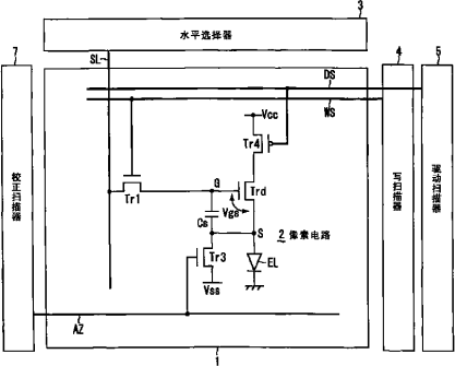
像素电路和显示装置
授权日
1900-01-01
公开(公告)号
CN101996578A
申请日
2006-11-14
公开(公告)日
2011-03-30
当前申请(专利权)人
索尼公司
发明人
内野胜秀 | 山下淳一
简单同族
CN101310318A | CN101310318B | CN101996578A | CN101996578B | JP2007133282A | JP5245195B2 | KR101346339B1 | KR1020080072819A | TW200731213A | TWI358708B | US10410585 | US20090251493A1 | US20140078130A1 | US20190180697A1 | US8654111 | WO2007055376A1
简单同族成员数量
16
简单同族被引用专利总数
119
诉讼案件数
0
法律状态/事件
授权
抱歉,您的浏览器不支持PDF预览,请点击链接下载PDF文件